Top 10 Network Monitoring Tools for 2025: Enhance Your Network Performance
As networks grow increasingly complex with cloud integrations, remote work setups, and IoT deployments, the need for robust monitoring solutions has never been more essential. Organizations that fail to implement effective network monitoring risk downtime, security vulnerabilities, and ultimately, significant business disruption.
This comprehensive guide explores the top 10 network monitoring tools for 2025, analyzing their features, strengths, and unique capabilities to help you make an informed decision for your organization's specific needs.
What is a Network Monitoring Tool?
Network monitoring platforms represent essential technological frameworks that systematically observe, assess, and document the operational status, performance metrics, and security posture of an organization's digital infrastructure. These sophisticated monitoring solutions empower IT departments with instantaneous insights into critical network behaviors—from traffic flow patterns and data transmission bottlenecks to device operational states and potential vulnerability exploitation attempts.
These specialized network monitoring software applications function by continuously gathering telemetry from network equipment including routers, switches, load balancers, firewalls, servers, and endpoints. The collected data undergoes intelligent analysis to establish baseline performance parameters, detect operational deviations, forecast potential system degradations, and isolate troublesome network segments before they cascade into business-impacting disruptions.
Contemporary network monitoring tools have evolved significantly beyond simple up/down status checks to incorporate advanced capabilities such as:
- Automated network topology discovery and relationship mapping
- AI-driven anomaly detection with behavioral baseline establishment
- Customizable visualization interfaces with role-specific dashboards
- Sophisticated alerting mechanisms with escalation workflows
- Comprehensive performance analytics with historical trending
- Bandwidth utilization monitoring with traffic pattern analysis
- Configuration management and change tracking
- Security monitoring with threat detection integration
The fundamental shift these tools enable is the transition from reactive firefighting to proactive network management. By identifying performance degradations, unusual traffic patterns, or equipment issues before they manifest as service disruptions, organizations can maintain higher service reliability while reducing operational overhead and support costs.
Effective network monitoring forms the cornerstone of modern IT operations, providing the continuous visibility and actionable intelligence necessary to maintain the digital infrastructure that powers today's business operations in increasingly complex hybrid environments spanning on-premises data centers, cloud platforms, and remote locations.

SolarWinds Network Performance Monitor
SolarWinds Network Performance Monitor (NPM) remains an industry leader with its comprehensive approach to network visibility and powerful diagnostic capabilities. This enterprise-grade solution delivers multi-vendor network monitoring with intuitive visualization tools for rapid troubleshooting.

Key Features:
- NetPath™ and PerfStack™ technologies for enhanced troubleshooting
- Advanced network visualization with topology mapping
- Intelligent alerting with customizable thresholds
- Comprehensive device support across vendors
- Automated network discovery and mapping
- Wireless network monitoring and analysis
Unique Feature: NetPath™ technology provides hop-by-hop analysis across hybrid environments, visualizing the entire network path for critical applications and services.
Pros:
- Exceptional depth of monitoring capabilities
- Intuitive, customizable interface
- Excellent scalability for enterprise networks
- Strong vendor-neutral device support
Cons:
- Higher price point than many competitors
- Can require significant resources for larger deployments
- Steeper learning curve for new administrators
Paessler PRTG Network Monitor
PRTG offers a unified monitoring approach that extends beyond networks to include servers, applications, and more. Its sensor-based licensing model provides flexibility for organizations of all sizes.

Key Features:
- Over 250 pre-configured sensor types
- Auto-discovery of network devices
- Flexible alerting and notification options
- Customizable dashboards and reporting
- On-premises or hosted deployment options
- Mobile apps for iOS and Android
Unique Feature: PRTG's "sensor" approach to licensing offers exceptional flexibility, allowing organizations to precisely allocate monitoring resources where they're most needed.
Pros:
- Transparent, sensor-based licensing
- Comprehensive monitoring beyond just networks
- User-friendly interface with minimal configuration
- Excellent mobile applications
Cons:
- Can become expensive as sensor count grows
- Limited customization compared to some enterprise solutions
- Reporting capabilities less robust than specialized tools
Nagios Core
The pioneer of open-source monitoring, Nagios Core continues to offer a powerful framework for network monitoring with unmatched flexibility and customization options.

Key Features:
- Extensive plugin ecosystem
- Powerful notification and alerting system
- Event handlers for automated remediation
- Configurable for virtually any monitoring need
- Strong community support and documentation
- Multi-tenant capabilities
Unique Feature: Nagios Core's extensive ecosystem of over 5,000 community-developed plugins enables monitoring of virtually any device, service, or metric imaginable.
Pros:
- Completely free open-source solution
- Unlimited customization potential
- No licensing costs regardless of network size
- Mature, stable platform with extensive documentation
Cons:
- Steeper learning curve than commercial solutions
- Configuration primarily through text files
- Less polished UI than commercial alternatives
- Requires more manual setup and maintenance
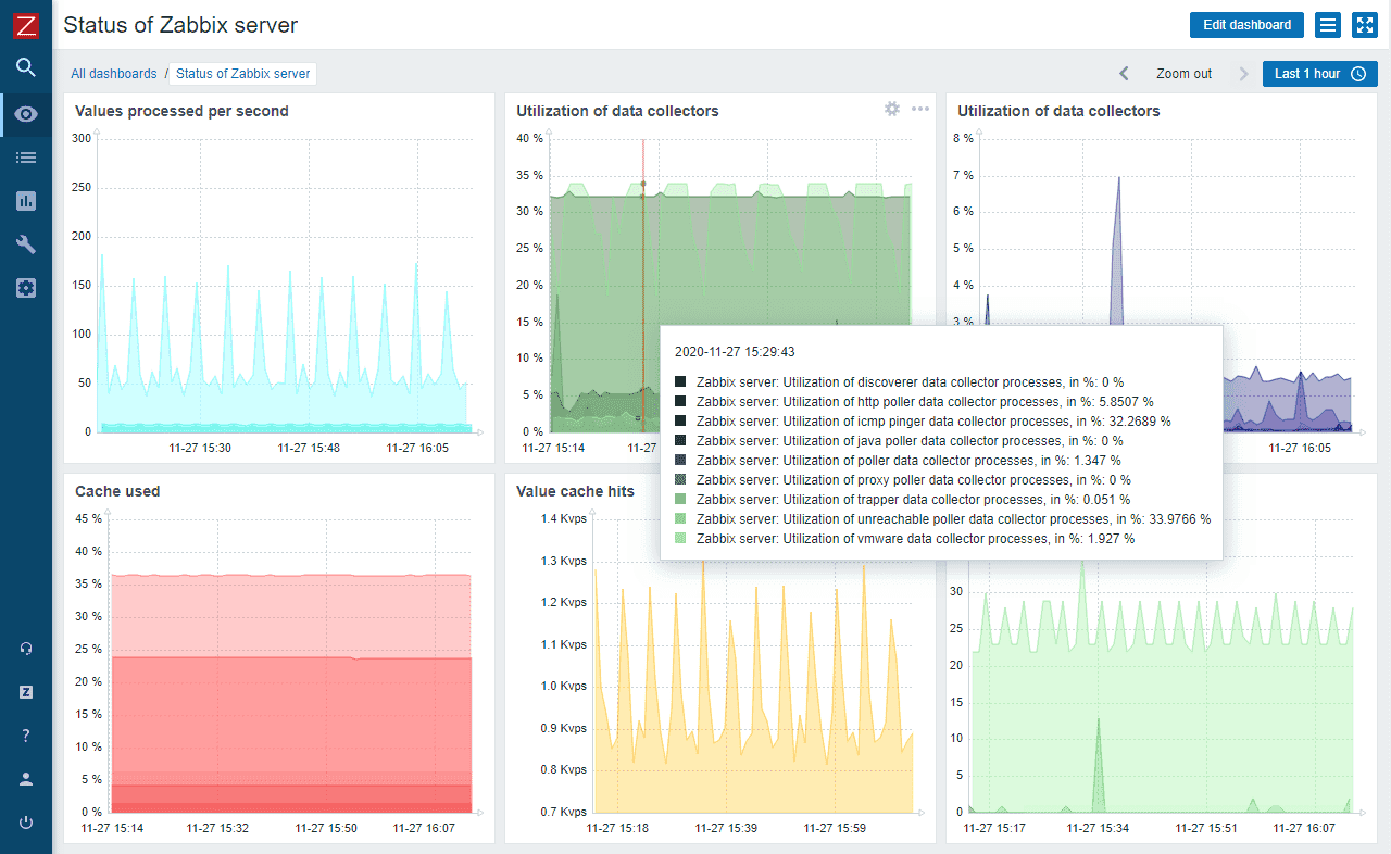
Zabbix
Zabbix provides enterprise-grade monitoring capabilities in an open-source package, offering sophisticated monitoring, visualization, and automation features without licensing costs.

Key Features:
- Agent-based and agentless monitoring options
- Auto-discovery of network devices
- Distributed monitoring architecture
- Customizable dashboards and reporting
- Powerful event correlation capabilities
- Template-based configuration
Unique Feature: Zabbix's powerful event correlation engine can analyze multiple alerts to identify root causes, dramatically reducing alert noise and accelerating problem resolution.
Pros:
- Free enterprise-grade monitoring solution
- Excellent scalability for large networks
- Strong database integration and performance
- Comprehensive template library
Cons:
- Complex initial configuration
- Steeper learning curve than commercial solutions
- Web interface less intuitive than newer tools
- Resource-intensive for very large deployments
ManageEngine OpManager
OpManager delivers comprehensive network monitoring with an emphasis on usability and quick deployment, making it particularly suitable for small to mid-sized organizations with limited IT resources.

Key Features:
- Real-time network monitoring and alerting
- Built-in configuration management
- Network traffic analysis and bandwidth monitoring
- Automated device discovery and mapping
- Integrated IP address management
- Workflow automation for common tasks
Unique Feature: OpManager's integrated network configuration management capabilities allow IT teams to manage, back up, and monitor changes to network device configurations from the same interface used for performance monitoring.
Pros:
- Quick deployment with minimal configuration
- Intuitive interface requiring less technical expertise
- Excellent value for feature set
- Strong integration with other ManageEngine products
Cons:
- Less depth in advanced monitoring features
- More limited customization than enterprise solutions
- Reporting less flexible than specialized tools
- Plugin-dependent for some advanced features
Dynatrace
Dynatrace leverages AI-powered monitoring to deliver exceptional insights into network performance as part of a unified observability platform for modern cloud and hybrid environments.

Key Features:
- AI-driven root cause analysis
- Full-stack monitoring beyond just networks
- Automated discovery and dependency mapping
- Real-time topology visualization
- Powerful analytics and reporting
- Cloud-native architecture
Unique Feature: Dynatrace's Davis® AI automatically identifies the root cause of performance issues across complex networks, drastically reducing mean time to resolution.
Pros:
- Powerful AI-driven analytics and troubleshooting
- Exceptional visibility across hybrid environments
- Automated discovery and dependency mapping
- Excellent for modern cloud-native architectures
Cons:
- Higher price point than traditional monitoring tools
- More complex than pure network monitoring solutions
- Can require significant initial configuration
- Potentially overwhelming with its breadth of capabilities
WhatsUp Gold
WhatsUp Gold offers approachable network monitoring with strong visualization capabilities, making it particularly suitable for mid-sized organizations looking for quick deployment and minimal complexity.

Key Features:
- Interactive network mapping
- Layer 2/3 network discovery
- Wireless network monitoring
- Automated alerting and notification
- Cloud resource monitoring
- Configuration management integration
Unique Feature: WhatsUp Gold's interactive network maps provide intuitive visualization of network topology with real-time status indicators, allowing administrators to quickly identify and troubleshoot issues through a visual interface.
Pros:
- Intuitive, user-friendly interface
- Quick deployment and configuration
- Strong visualization capabilities
- Effective monitoring without overwhelming complexity
Cons:
- Less scalable for very large enterprises
- Fewer advanced features than enterprise solutions
- Less extensible than open-source alternatives
- Limited customization for specialized environments
OpenNMS
OpenNMS delivers enterprise-grade network monitoring in an open-source package, with particular strengths in large-scale environments requiring extensive customization and integration capabilities.

Key Features:
- Highly scalable distributed architecture
- Sophisticated event management system
- Automated discovery and provisioning
- Time-series performance data collection
- Threshold-based alerting
- Business service monitoring
Unique Feature: OpenNMS Meridian, the commercially supported distribution, provides enterprise stability while maintaining the flexibility and cost advantages of open-source software.
Pros:
- Free, open-source solution with enterprise capabilities
- Exceptional scalability for large networks
- Strong Java-based architecture
- Active development community
Cons:
- Steep learning curve for implementation
- Complex initial configuration
- Less intuitive interface than commercial alternatives
- Requires significant technical expertise to maximize
Icinga
Built as a fork of Nagios, Icinga combines the stability of its predecessor with modern interfaces, improved database connectivity, and enhanced reporting capabilities.

Key Features:
- Modern, responsive web interface
- Distributed monitoring architecture
- Flexible notification system
- REST API for integration
- Business process monitoring
- Configuration through web UI or files
Unique Feature: Icinga's modular architecture allows organizations to select only the components they need, creating a lean, efficient monitoring solution tailored to specific requirements.
Pros:
- Free, open-source solution
- More modern interface than Nagios
- Better database integration than its predecessor
- Strong API for integration and automation
Cons:
- Still complex to set up compared to commercial tools
- Requires technical expertise to configure properly
- Less comprehensive documentation than Nagios
- Smaller plugin ecosystem than more established tools
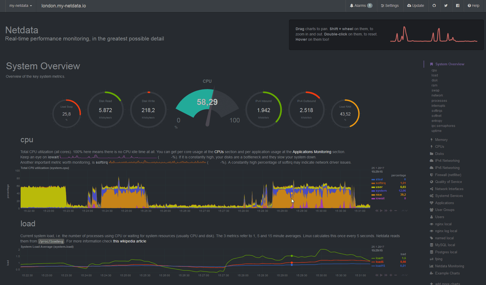
Netdata
Netdata revolutionizes network monitoring with its zero-configuration approach and real-time metrics collection, delivering exceptional performance insights with minimal setup overhead.

Key Features:
- Real-time, per-second monitoring
- Zero-configuration deployment
- Minimal resource footprint
- Thousands of metrics collected automatically
- Interactive, customizable dashboards
- Embedded web server for instant access
Unique Feature: Netdata's unique real-time architecture collects and visualizes thousands of metrics per second with negligible system impact, providing unprecedented granularity for troubleshooting.
Pros:
- Exceptionally easy deployment
- Minimal configuration requirements
- Extremely lightweight resource utilization
- Unmatched real-time visibility
Cons:
- Less mature than established enterprise tools
- Fewer advanced features for complex environments
- Limited historical data storage in core version
- Less comprehensive device support than specialized tools
Summary Table of Network Monitoring Tools
| Tool | Pricing | Best For | Key Strength | Deployment | UI Quality | Scalability |
|---|---|---|---|---|---|---|
| SolarWinds NPM | PAID | Enterprises | Depth of monitoring | On-premises | Excellent | High |
| PRTG | PAID/FREE (up to 100 sensors) | SMBs and mid-market | Unified monitoring | Both | Very good | Medium |
| Nagios Core | FREE | Technical organizations | Customization | On-premises | Basic | High |
| Zabbix | FREE | Cost-conscious enterprises | Enterprise features without cost | On-premises | Good | Very high |
| ManageEngine OpManager | PAID/FREE (up to 10 devices) | SMBs with limited IT staff | Ease of use | Both | Very good | Medium |
| Dynatrace | PAID/TRIAL (15 days) | Modern cloud-native organizations | AI-powered analysis | SaaS/On-premises | Excellent | High |
| WhatsUp Gold | PAID/TRIAL (30 days) | Mid-market companies | Visual interface | On-premises | Very good | Medium |
| OpenNMS | FREE | Large enterprises | Scalability | On-premises | Good | Very high |
| Icinga | FREE | Nagios users seeking modernization | Modernized open-source | On-premises | Good | High |
| Netdata | FREE | Real-time monitoring needs | Zero-configuration speed | Both | Very good | Medium |
Enhanced Network Monitoring with Uptrace
While traditional network monitoring tools such as SolarWinds, Zabbix, and PRTG provide essential information about network traffic and performance through SNMP monitoring and other protocols, Uptrace expands monitoring capabilities by adding application analysis, tracing, logs, and metrics. It serves as an ideal complement to network monitoring, offering a complete view of system performance, from network traffic to application behavior.

This comprehensive approach to monitoring allows organizations to correlate network issues with application performance, dramatically reducing troubleshooting time and providing deeper insights into how network conditions affect user experience. By bridging the gap between network and application monitoring, Uptrace delivers the end-to-end visibility IT teams need.
Uptrace offers a comprehensive approach to network monitoring:
- Unified observability: Combines infrastructure, application and distributed tracing in one platform
- Open standards: Built on OpenTelemetry for vendor-neutral data collection
- Intelligent alerting: Reduces noise while ensuring critical issues receive attention
- Intuitive visualization: Makes complex infrastructure relationships understandable
- Cost-effective scalability: Designed for high-volume data without prohibitive costs
Try Uptrace today FOR FREE
Conclusion
Selecting the right network monitoring tool is a critical decision that can significantly impact your organization's operational efficiency, security posture, and ability to deliver reliable services. The tools highlighted in this guide represent the best options available in 2025, each with distinctive strengths for different network environments and organizational requirements.
For enterprises requiring comprehensive visibility and advanced features, commercial solutions like SolarWinds NPM and Dynatrace offer exceptional capabilities with corresponding price tags. Organizations with budget constraints or specific customization needs may find open-source solutions like Zabbix or Nagios Core more appealing. Mid-sized organizations often benefit from the balance of features and usability offered by tools like PRTG or WhatsUp Gold.
The most important consideration is aligning your choice with your specific network environment, technical capabilities, and business requirements. Many vendors offer free trials or limited free versions, making it possible to evaluate several options before committing to a particular solution.
As networks continue to evolve with increasing complexity, implementing robust monitoring tools becomes not just a technical necessity but a business imperative. The right network monitoring solution provides the visibility and insights needed to ensure optimal performance, rapid troubleshooting, and strategic capacity planning in an increasingly connected world.
FAQ
- What's the difference between agent-based and agentless monitoring? Agent-based monitoring involves installing software directly on monitored devices, providing deeper insights but requiring more maintenance. Agentless monitoring collects data remotely using protocols like SNMP, offering easier deployment but potentially less detailed information. Most comprehensive network monitoring strategies utilize both approaches for different scenarios.
- How do cloud networks change monitoring requirements? Cloud networks introduce unique monitoring challenges including limited visibility, dynamic scaling, distributed architectures, and service provider dependencies. Effective cloud network monitoring requires tools that integrate with cloud provider APIs, understand virtual network concepts, and can adapt to rapidly changing environments.
- Can network monitoring tools help with security? While not replacing dedicated security tools, network monitoring solutions contribute significantly to security by establishing baseline traffic patterns, detecting unusual activity, identifying unauthorized devices, and alerting to suspicious network behavior that may indicate security threats.
- How often should network monitoring check system status? For critical systems, monitoring intervals typically range from 30 seconds to 5 minutes, while less essential components might be checked every 15-30 minutes. The optimal frequency balances early detection of issues against system load and data storage requirements.
- What metrics should I prioritize for network monitoring? Key metrics include bandwidth utilization, latency, packet loss, error rates, connection states, CPU and memory utilization of network devices, and interface status. Prioritization should reflect your specific environment and service requirements.
- How can I reduce false alerts from network monitoring? Reduce false positives by implementing baseline-aware thresholds, configuring appropriate warning versus critical levels, using alert correlation to identify related issues, implementing alert dampening for flapping conditions, and regularly reviewing and refining alert configurations. Modern solutions like Uptrace use advanced analytics to further reduce alert noise while ensuring critical issues receive attention.
- Are open-source network monitoring tools enterprise-ready? Many open-source tools like Zabbix, OpenNMS, and Nagios Core are absolutely enterprise-ready, powering mission-critical monitoring in organizations of all sizes. They often require more technical expertise to implement but can deliver capabilities matching or exceeding commercial alternatives.
- How do I calculate the ROI of network monitoring tools? Calculate ROI by quantifying reduced downtime costs, faster incident resolution (lower MTTR), proactive issue prevention, optimized IT staff efficiency, extended hardware lifespan through early problem detection, and improved capacity planning. Most organizations see positive ROI within 6-12 months of proper implementation.
- Can network monitoring tools integrate with ticketing systems? Most modern network monitoring solutions offer integration with popular IT service management and ticketing platforms like ServiceNow, Jira, and Zendesk, enabling automated ticket creation, updates based on alert status, and bidirectional communication between systems.
- How much historical data should network monitoring systems retain? Most organizations maintain high-resolution data (minutes) for 2-4 weeks, hourly aggregates for 3-6 months, and daily summaries for 1-3 years. This tiered approach balances troubleshooting capabilities against storage costs while providing sufficient historical context for trend analysis.
- How does Uptrace complement traditional network monitoring tools? Uptrace enhances traditional network monitoring by adding application performance monitoring, distributed tracing, logs, and metrics into a unified observability platform. While tools like SolarWinds, Zabbix, and PRTG provide crucial network insights, Uptrace connects this data with application performance, creating a complete view of your infrastructure that accelerates troubleshooting and improves system reliability.
- What's the difference between network monitoring and network observability? Network monitoring focuses on collecting and analyzing predefined metrics and alerts based on known conditions. Network observability takes this further by enabling exploration and analysis of unknown issues through more comprehensive data collection, correlation across different data types, and advanced analytics capabilities that help identify previously unknown failure modes.
- How should network monitoring adapt for SD-WAN environments? For SD-WAN deployments, network monitoring should expand to include application-aware path selection metrics, WAN optimization effectiveness, security policy enforcement, cloud access performance, and virtual overlay health. Tools should also monitor both physical underlay networks and virtual overlay networks while understanding the dynamic nature of SD-WAN traffic routing.
- Can AI and machine learning improve network monitoring? Absolutely. AI and machine learning enhance network monitoring by establishing dynamic baselines, predicting potential failures before they occur, correlating seemingly unrelated events, reducing alert noise, automating root cause analysis, and continuously learning from network behavior patterns to improve detection accuracy over time.
- How do compliance requirements affect network monitoring implementations? Compliance frameworks like PCI DSS, HIPAA, and GDPR impose specific requirements on network monitoring, including continuous monitoring mandates, specific log retention periods, access controls for monitoring data, data sovereignty considerations, and regular reporting capabilities. Organizations in regulated industries must ensure their network monitoring tools can support these compliance requirements.
You may also be interested in: